
Over the past few years, I have specialized in designing and managing high-scale B2B and B2C e-commerce platforms across diverse industries in North America, including Beauty, Healthcare, and Outdoor Gear. My approach is defined by a commitment to data-driven growth. I leverage user research and GA4 analytics to identify friction points and translate them into actionable design strategies that prioritize profitability and conversion.
With a deep technical foundation in HTML/CSS, I don’t just design interfaces. I build systems. I specialize in architecting custom logic and automated workflows tailored to unique business needs while resolving complex front-end challenges. This hybrid expertise has allowed me to drive measurable success, contributing to up to a 30% increase in annual conversion rates and fostering long-term growth for over 40 global brands.
• Led the full product lifecycle of B2B & B2C platforms, from initial system architecture to launch
• Engineered complex business custom logic and automated workflows
• Architected Shopify Metafield structures, and designed scalable templates
• Leveraged GA4 to drive business strategies based on user behavior insights
• Conducted quarterly A/B testing, user surveys and QA
• Led strategic brand promotion and advertising through Google Ads and Meta Ads
• Improved online and offline sales by 27% whitin one year
• Increased conversion rate by 29%
• Supported a 229% increase in partnerships (from 12 to 40+)
• Boosted social media engagement by 400%
• Expanded business by separating B2B and B2C platforms
• Launched localized websites to support international branch growth
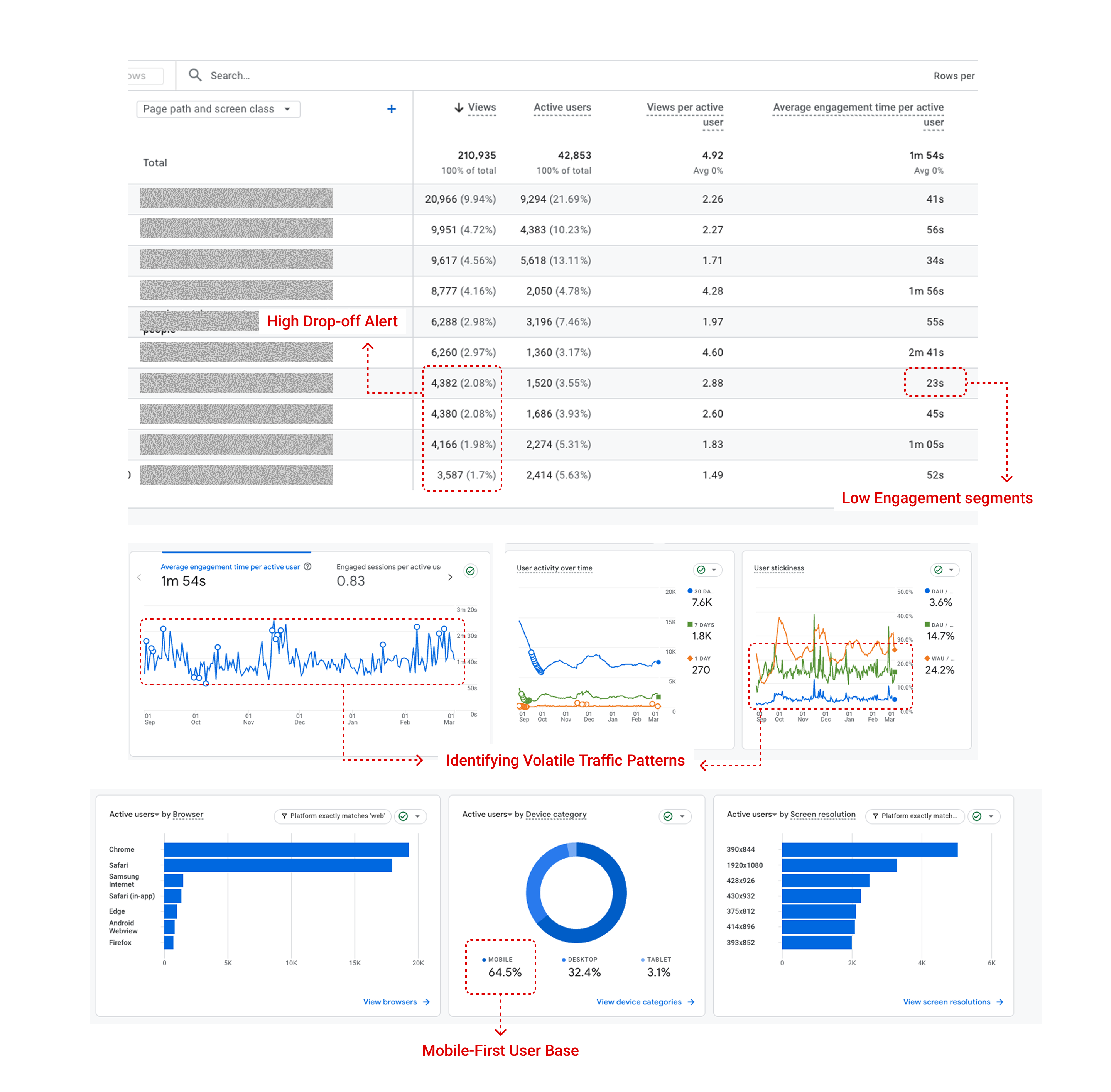
My primary objective is to maximize conversion rates and drive sustainable revenue growth. I translate complex web data, such as engagement time and device-specific patterns, into actionable business strategies. By identifying exactly where potential revenue is being lost in the user journey, I implement targeted optimizations that directly impact the bottom line.

To bridge the gap between business objectives and actual user needs, I conduct regular user surveys and interviews. This empathetic approach allows me to understand the 'why' behind the data and address real-world frustrations that metrics alone might miss.
The charts below illustrate key insights highlighting the specific friction points we prioritized for improvement.
* This survey was conducted using Google Forms in 2024 and involved 97 customers within the Outdoor E-commerce sector .
Device Distribution
Despite the majority of users browsing on mobile, the platform was primarily designed for the web screen.

Demographics: Gender & Age
Approximately 85% of users were men in their 30s to 50s, indicating a relatively limited target demographic.

Marketing Channel Preference
Over 90% of respondents preferred to receive information via email. However, there was a lack of active email marketing.



✦ The Data: Analytics revealed that while 64.5% of traffic originated from mobile devices, the desktop-centric design led to high bounce rates among mobile users.
✓ The Decision: Implemented a Mobile-First Responsive Redesign. By simplifying navigation and optimizing layouts for smaller screens, we eliminated friction in the mobile purchasing journey and reduced drop-off rates.
✦ The Data: The customer base was heavily skewed toward males aged 30–50, resulting in limited market reach and a plateau in Conversion Rate (CVR) relative to ad spend.
✓ The Decision: Re-architect the visual language to be accessible to diverse age groups and genders. Combined with targeted marketing landing pages to expand the customer base and stabilize long-term revenue streams.
✦ The Data: Specific funnel stages showed abnormal spikes in drop-off rates, indicating significant friction in the checkout and product discovery paths.
✓ The Decision: Conducted systemic A/B tests on underperforming pages to validate design hypotheses. By streamlining the checkout logic, I minimized user frustration at critical decision-making moments, ensuring a steady traffic pattern.

I architected bespoke purchasing flows and management systems tailored to each business's unique requirements. Leveraging HTML, CSS, and Liquid, I built custom Shopify environments that automate complex logic and optimize the path to conversion.
Implemented complex pricing rules based on strategic business requirements to maximize profit margins and ensure price integrity across different customer segments.

Architected a user-friendly B2B management system that allows clients to oversee registrations and wholesale approvals without technical intervention, significantly reducing operational overhead.

Developed granular segmentation rules to deliver tailored purchasing, shipping, and marketing experiences, resulting in higher engagement rates and optimized conversion for diverse audience groups.

Engineered a secure delivery infrastructure for digital assets, utilizing IP/Email-restricted access to prevent unauthorized sharing. Designed custom HTML notification systems and in-platform viewing environments to ensure a seamless and protected user experience.

Leveraged Shopify Flow to automate high-frequency tasks such as customer tagging, inventory management, and personalized email triggers, enhancing operational precision and scalability.



* Data from Shopify
To be honest, what I love most about e-commerce is the numbers.
It might sound a bit technical, but for me, seeing real-time revenue and conversion rates is the ultimate scorecard. It’s how I know my design strategy actually worked. It’s not just about making things look pretty, it’s about proving that my work drives real business growth.
I often get asked the same question by new clients: "Are you okay with a fast-paced environment and tight deadlines?"
My answer is always the same: it’s not just okay, it’s a must.
In this industry, if you aren't moving fast, you're already falling behind. Trends change overnight, and consumer behavior shifts in a heartbeat.
I’ve spent the last few years learning that speed is our biggest competitive advantage. That’s why I don’t just jump into a design.
I start by quickly breaking down market trends and diving deep into how different users actually behave on a site.
Every layout I build and every button I place has a clear goal and a specific intention behind it.
I'm here to build digital experiences that aren't just easy to use, but are engineered to sell!